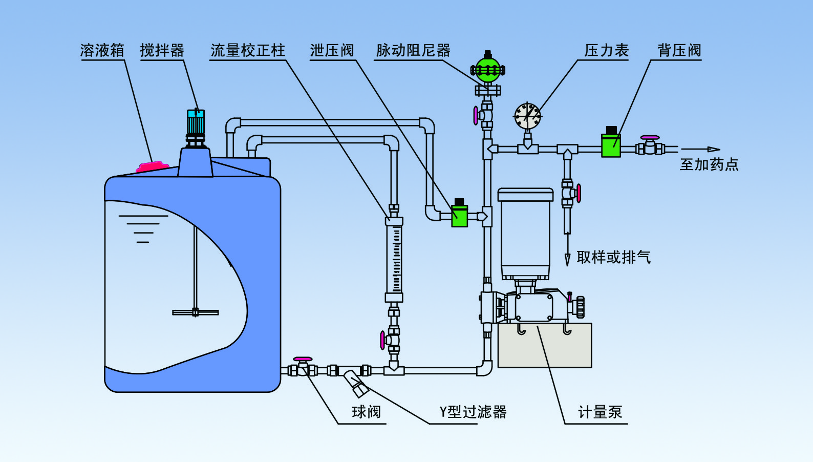
計量泵安裝附件及管路系統

 提示:點擊圖片可以放大

1581252984937384.jpg

以計量泵為主的系統加藥設備中的配套或者輔助設備。

  可以有效提高計量泵的計量精度,改善計量泵的工作環境,從而延長計量泵的使用壽命。

  常規配置如下:

  安全閥—泄壓閥,保護系統及各部分管路中部件和設備的安全

  背壓閥—持壓、穩壓、背壓作用、防止虹吸現象、提供穩定壓力環境,提高計量泵的計量精度

  脈沖緩沖器—緩沖脈沖、吸收震動能量、輸送液體平穩

  攪拌器—攪拌、混合、反應、傳熱等作用

  注射閥—單向注射、防回流、一定壓力的背壓作用、提高計量精度

  單向閥—液體單向流動

  底閥過濾器—作為吸入管終端的過濾器

  Y型過濾器—進口管路中的雜污、固體顆粒的過濾

  流量計—直觀、方便讀取流量

  液位計—容器內液體位置高度、讀取溶液體積

  視鏡—管路、容器內的液體流動狀況

  流量標定管—準確標定計量泵的流量

  隔膜壓力表—強腐蝕液體的管路系統壓力測量和讀取


上一篇:敬請期待
下一篇:敬請期待